·概述
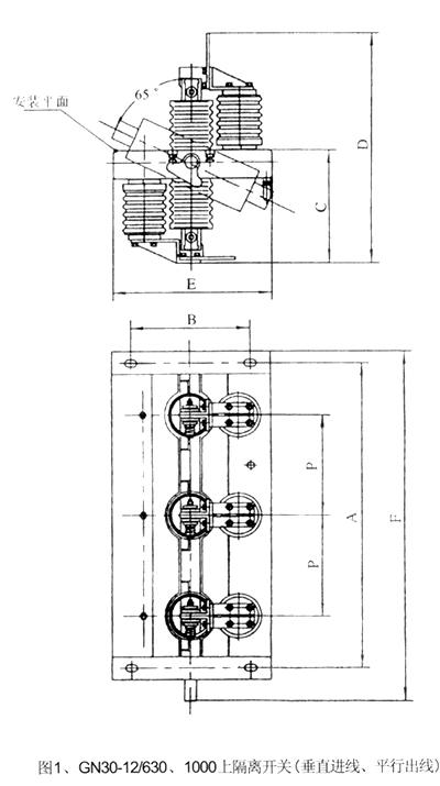
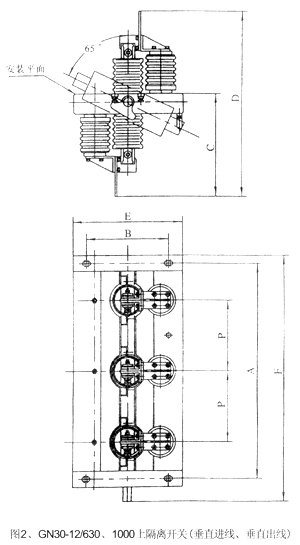
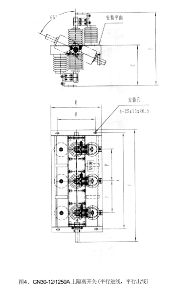
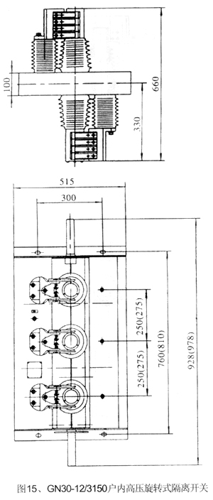
GN30-12型旋转式户内高压隔离开关是一种旋转触刀式的新型隔离开关,主要结构是在三相共底的上.下两个平面上,固定两组绝缘子及触头,通过旋转触刀,从而实现开关的分合闸.
GN30-12D型开关是在GN30-12型开关基础上增加带接地刀的形式,可满足不同电力系统的需要.本产品设计紧凑,占用空间小,绝?的芰η?,易于安装调整,其性能符合GB1985-89≤交流高压隔离开关和接地开关≥的要求,使用于额定电压10千伏交流50Hz及以下户内系统中,作为在有电压无负载情况下,分合电路之用.可与高压开关柜配套使用,也可单独使用
·型号含义

·使用环境条件
· 海拔高度不超过1000m;
· 周围空气温度:上限+40oC;下限-10oC;
· 相对湿度:日平均值不大于95%; 月平均值不大于90%;
· 地震烈度不超过8度;
· 无严重粉尘.化学腐蚀性和爆炸性物质的场所.
· 无经常性剧烈震动的场所;
·主要技术参数
| 产品型号规格 |
GN30-12/400-12.5 |
GN30-12/630-20 |
GN30-12/1000-31.5 |
GN30-12/1250-31.5 |
| 项目/参数 |
GN30-12D/400-12.5 |
GN30-12D/630-20 |
GN30-12D/1000-31.5 |
GN30-12D/1250-31.5 |
| 额定电压(KV) |
2 |
| 额定电流(A) |
400 |
630 |
1000 |
1250 |
| 热稳定电流(KA) |
12.5 |
20 |
31.5 |
| 热稳定时间(S) |
4 |
| 动稳定电流(KA) |
31.5 |
50 |
80 |
额定绝
缘水平 |
雷电冲击电压(KV) |
相间、相地75、断口85 |
1min工频耐压
(KV) |
相间、相地42、断口48 |












